Grafana 監控儀表板 - 儀表版套件記錄
BUBU 最近是有在看關於 grafana 及 Prometheus 相關影片,但是與實際上操作有一點落差,那為了能夠加速可能顯示出站台上的資訊,剛好官方有是提供有人提供設定好 儀表版 資訊,再去跟您所安裝對應的套件來使用,等到認為您摸熟之後可以試著再修改 儀表版 來呈現自己想要的資訊。
操作過程
node_exporter 站台上系統資源資訊
BUBU 是拿官方提供 node_exporter 套件來監看站台上的系統資訊。
-
對應儀表版的套件是
Node Exporter Full連結,代號是:1860 -
進入連結頁面後再 grafana 儀表版服務匯入,匯入方試有兩種一種是檔案上傳方式做匯入,另一種是從官方提供的代號填入後按下 load 可以匯入別人寫好的套件
- 名稱自行定義,Prometheus 請選擇您的資料來源資訊
- 匯入成功後樣子
參考相關網頁
mysqld_exporter 站台上資源資訊
BUBU 是拿官方提供 mysqld_exporter 套件來監看站台上的系統資訊。
-
對應儀表版的套件是
MySQL Overview連結,代號是:7362 -
進入連結頁面後再 grafana 儀表版服務匯入,匯入方試有兩種一種是檔案上傳方式做匯入,另一種是從官方提供的代號填入後按下 load 可以匯入別人寫好的套件
- 名稱自行定義,Prometheus 請選擇您的資料來源資訊
- 匯入成功後樣子
參考相關網頁
apache_exporter 站台上資源資訊
BUBU 是拿官方提供 apache_exporter 套件來監看站台上的系統資訊。
-
對應儀表版的套件是
Apache連結,代號是:3894 -
進入連結頁面後再 grafana 儀表版服務匯入,匯入方試有兩種一種是檔案上傳方式做匯入,另一種是從官方提供的代號填入後按下 load 可以匯入別人寫好的套件
- 名稱自行定義,Prometheus 請選擇您的資料來源資訊
- 匯入成功後樣子
參考相關網頁
Redis_exporter 站台上資源資訊
BUBU 是拿官方提供 Redis_exporter 套件來監看站台上的系統資訊。
-
對應儀表版的套件是
Redis連結 -
進入連結頁面後再 grafana 儀表版服務匯入,匯入方試有兩種一種是檔案上傳方式做匯入,另一種是從官方提供的代號填入後按下 load 可以匯入別人寫好的套件,請參考附件或直接下載Redis Golden Signals.json
- 名稱自行定義,Prometheus 請選擇您的資料來源資訊
- 匯入成功後樣子
參考相關網頁
MongoDB_exporter 站台上資源資訊
BUBU 是拿第三方提供 MongoDB_exporter 套件來監看站台上的系統資訊。
-
對應儀表版的套件是
MongoDB連結 -
進入連結頁面後再 grafana 儀表版服務匯入,匯入方試有兩種一種是檔案上傳方式做匯入,另一種是從官方提供的代號填入後按下 load 可以匯入別人寫好的套件。
- 匯入成功後樣子
參考相關網頁
ProxmoxVE_exporter 站台上資源資訊
BUBU 是拿第三方提供 ProxmoxVE_exporter 套件來監看站台上的系統資訊。
-
對應儀表版的套件是
ProxmoxVE連結 -
進入連結頁面後再 grafana 儀表版服務匯入,匯入方試有兩種一種是檔案上傳方式做匯入,另一種是從官方提供的代號填入後按下 load 可以匯入別人寫好的套件。
- 名稱自行定義,Prometheus 請選擇您的資料來源資訊
- 匯入成功後樣子
參考相關網頁
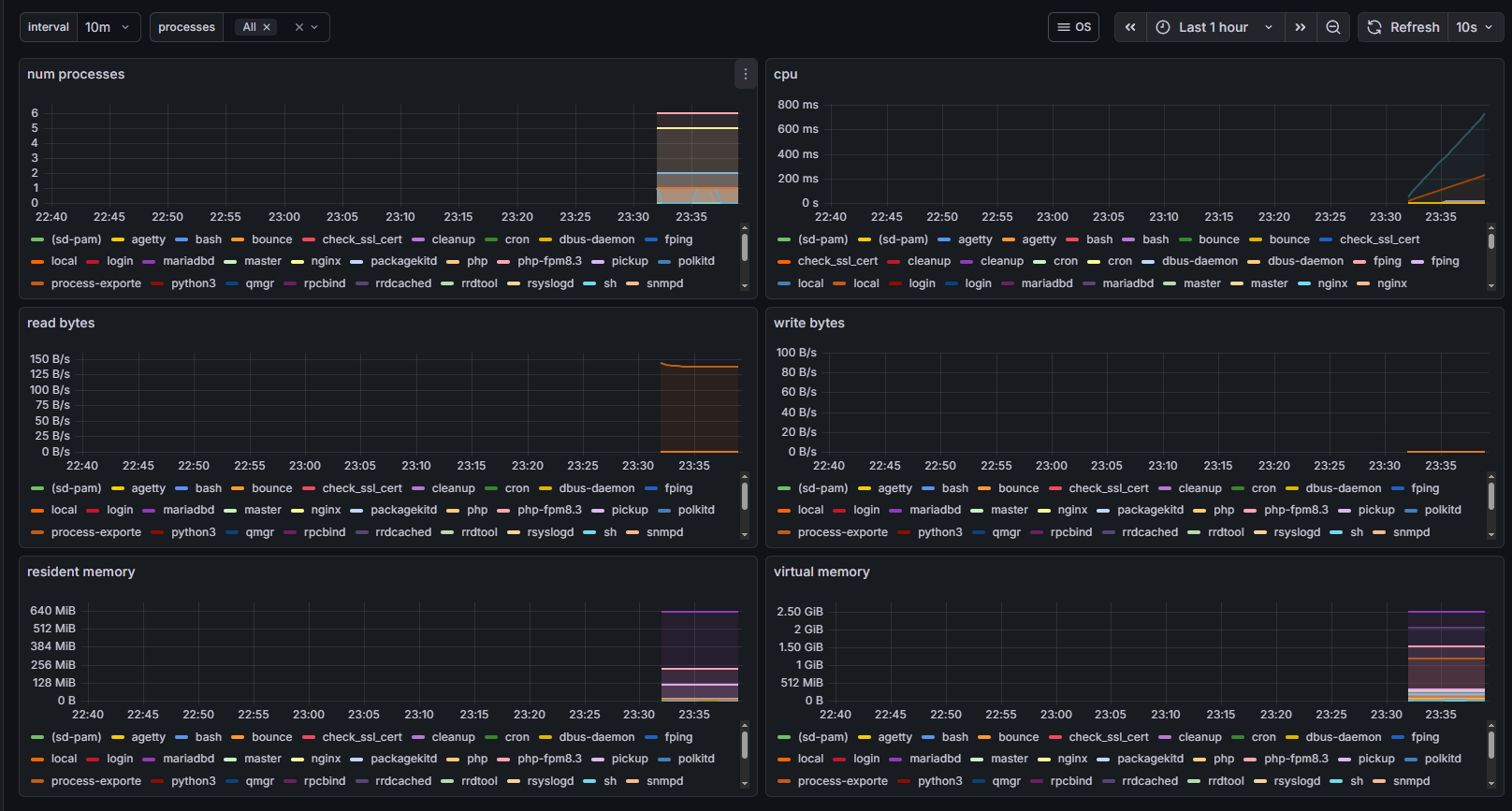
process-exporter 站台上資源資訊
BUBU 是拿第三方提供 process-exporter 套件來監看站台上的系統資訊。
-
對應儀表版的套件是
process連結 -
進入連結頁面後再 grafana 儀表版服務匯入,匯入方試有兩種一種是檔案上傳方式做匯入,另一種是從官方提供的代號填入後按下 load 可以匯入別人寫好的套件。
- 名稱自行定義,Prometheus 請選擇您的資料來源資訊
- 匯入成功後樣子
參考相關網頁
補充說明
- 因在儀表板上會需要一些套件,這是目前 BUBU 有遇到的套件,這是用指令方式做安裝的
grafana-cli plugins install grafana-clock-panel
grafana-cli plugins install natel-discrete-panel
grafana-cli plugins install grafana-piechart-panel












